Infinity Space Technology

Built for Low Earth Orbit Defence Communications

This strategic facility serves as a critical command‑and‑control interface between orbiting assets and mission operators on the ground. As an integral node in the UK’s defence and space infrastructure, it delivers secure satellite communications, rapid data acquisition, and precision mission control for military, government, and authorised operations. Purpose‑built for Low Earth Orbit (LEO) missions, it supports satellites operating between 160 km and 2,000 km, tracking fast‑moving objects with high‑accuracy systems to ensure uninterrupted downlink and uplink windows during every pass. Designed for resilience and operational agility, the groundstation enables assured access to mission‑critical data in both peacetime and contested environments.

Infinity Groundstation

Why We Built Infinity Groundstation

Infinity Groundstation was established to provide a strategic node in the UK’s space infrastructure. By providing a sovereign, dedicated communications hub for Low Earth Orbit satellites, we ensure that military, government, and authorised partners maintain direct, secure access to their orbital assets.

This facility strengthens national resilience and operational capability by supporting secure downlink, uplink, and real‑time command functions. With precision tracking and high‑throughput links optimised for fast‑moving LEO satellites, Infinity Groundstation enables persistent surveillance, rapid intelligence relay, and assured communications in both peacetime and contested environments.

Infinity Space Technology

Dual‑turnstile antenna Architecture for Strategic Coverage

Infinity Groundstation operates with a dual‑turnstile antenna configuration engineered for secure, multi‑band communications across diverse mission profiles. The system includes UHF/VHF tracking optimised for tactical communications, training missions, and legacy satellite support, alongside an S‑band dish dedicated to precision telemetry, tracking, and command. In 2026, the station will integrate an experimental X‑band receiver to enable high‑data‑rate downlinks from advanced Earth observation and reconnaissance satellites. This multi‑dish architecture allows simultaneous monitoring of multiple satellites and frequency bands, enhancing mission flexibility, increasing data throughput, and ensuring resilient communications in both peacetime and contested operational environments.

Infinity Groundstation

Seren Station - Our First Ground Station

In 2022, our journey began with the inheritance of a weathered satellite dish—a relic from earlier missions that once heard the whispers of orbiting spacecraft. Though aged and limited in capability, this dish provided the crucial first foothold in ground communications. It taught us invaluable lessons in site calibration, signal optimisation, and the resilience required to run a ground station.

From this humble beginning, we centered our efforts on modernising infrastructure while honouring the legacy of those early transmissions. The old dish guided the design principles of subsequent installations, informing our choices in antenna mechanics, radio frequency shielding, and automated tracking systems.

Infinity Space Technology
Infinity Groundstation

The Strategic Importance of Infinity Groundstation

Infinity Groundstation is a cornerstone of the UK’s sovereign satellite communications network, ensuring secure, uninterrupted control over mission‑critical data streams. By linking Low Earth Orbit assets directly, we eliminate reliance on foreign relay stations, reduce latency, and strengthen national security, operational resilience, and decision‑making speed.

In addition to its frontline operational role, Infinity Groundstation drives long‑term innovation and capability development. It provides defence agencies, research institutions, and strategic industry partners with direct access to live satellite telemetry, enabling advancements in remote sensing, secure Internet of Things connectivity, and space‑based intelligence.

Infinity Space Technology

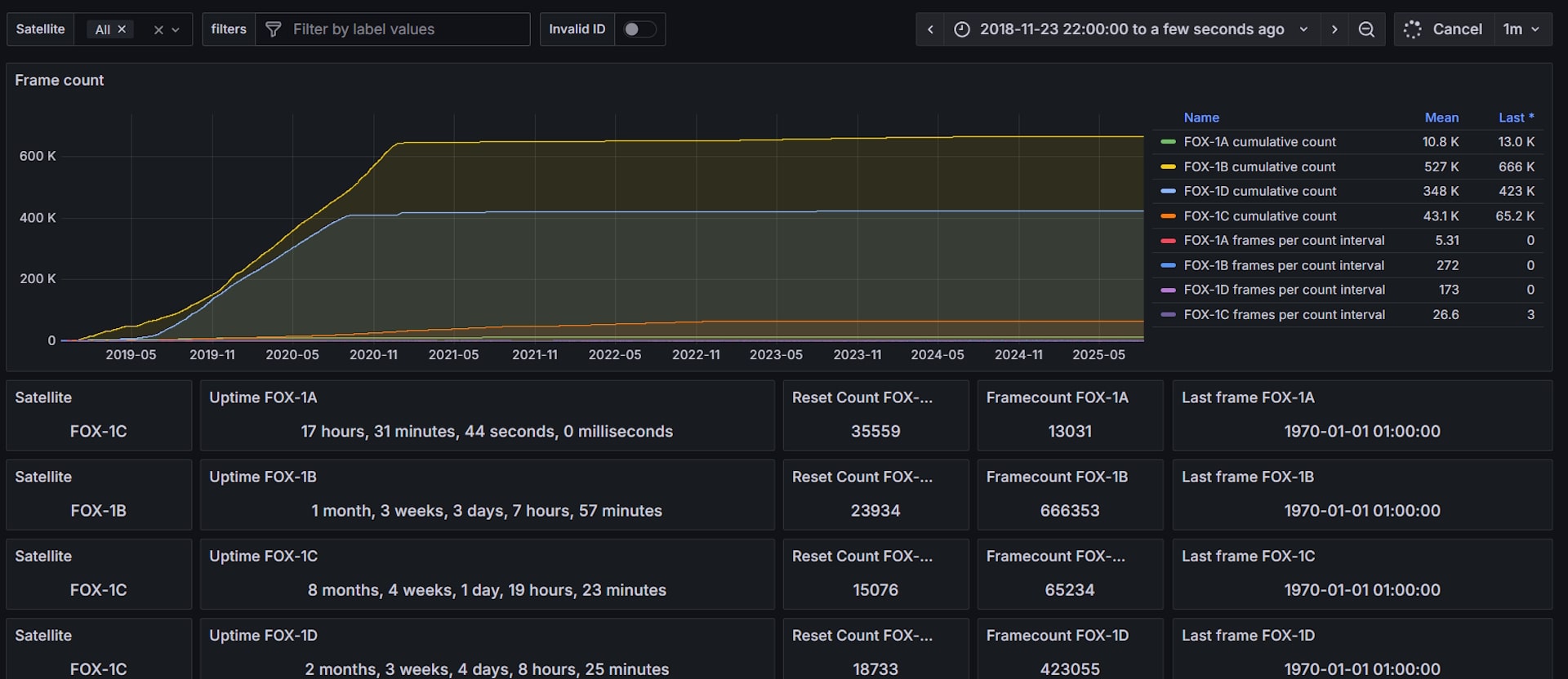
Telemetry and Tracking Operations

Our advanced telemetry and tracking capabilities are powered by mission‑grade software, programmable radios, and rotator‑controlled antennas with full azimuth and elevation tracking. During satellite passes, the system autonomously acquires and locks onto target spacecraft, applies precise Doppler shift correction, demodulates telemetry, and, where authorised, executes secure command uplink operations. Processed data is relayed in near real‑time to defence mission control centres, government agencies, or strategic partners, ensuring rapid intelligence flow and operational responsiveness. Infinity Groundstation is a critical node in Infinity Space’s vision for a distributed, resilient, and sovereign UK space communications network. It directly supports our work in satellite development, propulsion innovation, and orbital experimentation, creating a secure, seamless link between assets in orbit and mission‑critical operations on the ground.

Infinity Groundstation

Supporting Our Flagship Defence Missions: DragonSat, Phoenix and SerenSat

Infinity Groundstation is the backbone of our operational capability, delivering end‑to‑end, secure communications for DragonSat, Phoenix and SerenSat. From initial launch through on‑orbit manoeuvres to de‑orbit procedures, our precision‑engineered antennas ensure uninterrupted command uplinks and high‑integrity telemetry downlinks during every pass, maintaining mission assurance in both peacetime and contested environments.
Infinity Space Technology

Empowering a Strategic Journey Beyond Earth

Infinity Groundstation is not just a facility; it is a symbol of national capability, resilience, and innovation. It provides defence agencies, government programmes, engineers, and strategic industry partners with direct access to the space domain. Whether you are commanding a secure satellite mission, conducting space‑based intelligence gathering, or testing next‑generation orbital systems, Infinity Groundstation stands ready to deliver assured communications and mission support connecting the UK’s operational edge on Earth to its assets in orbit.

Infinity Groundstation

How to Engage with Infinity Groundstation

Whether you represent a defence agency, government programme, research institution, or strategic industry partner, there are multiple ways to integrate with our ground‑station operations. Authorised users can schedule secure satellite passes, access encrypted telemetry streams, and coordinate mission‑specific uplink and downlink activities. If you are developing a CubeSat, payload, or orbital capability, contact us for collaborative mission support, from allocated antenna time slots to real‑time command and data‑link validation.

For defence technology developers and systems engineers, we welcome contributions to our mission‑grade ground‑station software: submit secure code modules, propose capability enhancements, or assist in refining our precision antenna‑tracking algorithms. Together, we will strengthen a resilient, sovereign space communications network, ensuring the UK maintains operational freedom and a decisive advantage in the space domain.

Infinity Space Technology

Empowering Operations, Enabling Strategic Advantage

Infinity Groundstation is a critical component of Infinity Space’s mission to build a distributed, resilient, and sovereign space communications network for the UK and its allies. It complements our work in satellite development, propulsion innovation, and orbital experimentation, ensuring that mission‑critical data flows securely and without interruption. By establishing robust ground infrastructure, we create a seamless, secure link between assets in orbit and the command, intelligence, and research activities driving defence, government, and strategic industry operations on the ground.

Infinity Space Technology
Infinity Space Technology

Built for Longevity and Protection

Engineered with precision, the eggbeater antenna uses a high-quality inner connection made with Teflon RG316 for superior signal integrity. To safeguard against static build-up, the system is DC grounded, providing essential protection for both the antenna and connected equipment. With its balance of performance, weight, and resilience, this Infinity Space antenna is a dependable choice for SatNOGS operators seeking a lightweight yet powerful ground station solution.

Infinity Space Technology